您可以将 XAPI 简单理解为:一个开箱即用的开发者后端工具箱。
它提供了一系列通用的后端 API 服务,旨在让您无需编写一行后端代码,即可为您的应用快速集成动态内容、数据统计等功能。您只需专注于您的核心业务和前端开发,XAPI 负责提供稳定、高性能的底层支持。
- 统一 API 入口:所有服务均通过
api.xabcstack.com提供,接口设计遵循 RESTful 风格,简洁易用。 - 高性能架构:内置多级缓存 (内存、Redis),确保高并发下的毫秒级响应,为您的应用提供流畅体验。
- 事件驱动设计:服务间通过事件总线解耦,保证了系统的高内聚和数据一致性。
核心服务
XAPI 目前已上线两大服务:动态卡片服务 和 URL 统计服务。
1. X-CARD 动态卡片服务
X-CARD 是一个轻量级、动态化的内容下发系统,非常适合用于应用内的 公告、通知、运营活动卡片、Dashboard 信息模块 等场景,当前网站主页右侧卡片即由 X-CARD 提供支持。
- 核心能力:
- 动态创建:通过 API 随时创建包含标题、内容、图片和跳转链接的卡片。
- 优先级排序:设置卡片优先级,智能控制前端展示顺序。
- 自动过期:为卡片设置有效期,到期后自动下线,无需手动管理。
- 展示控制:可限制每张卡片的最大展示次数,实现精准投放。
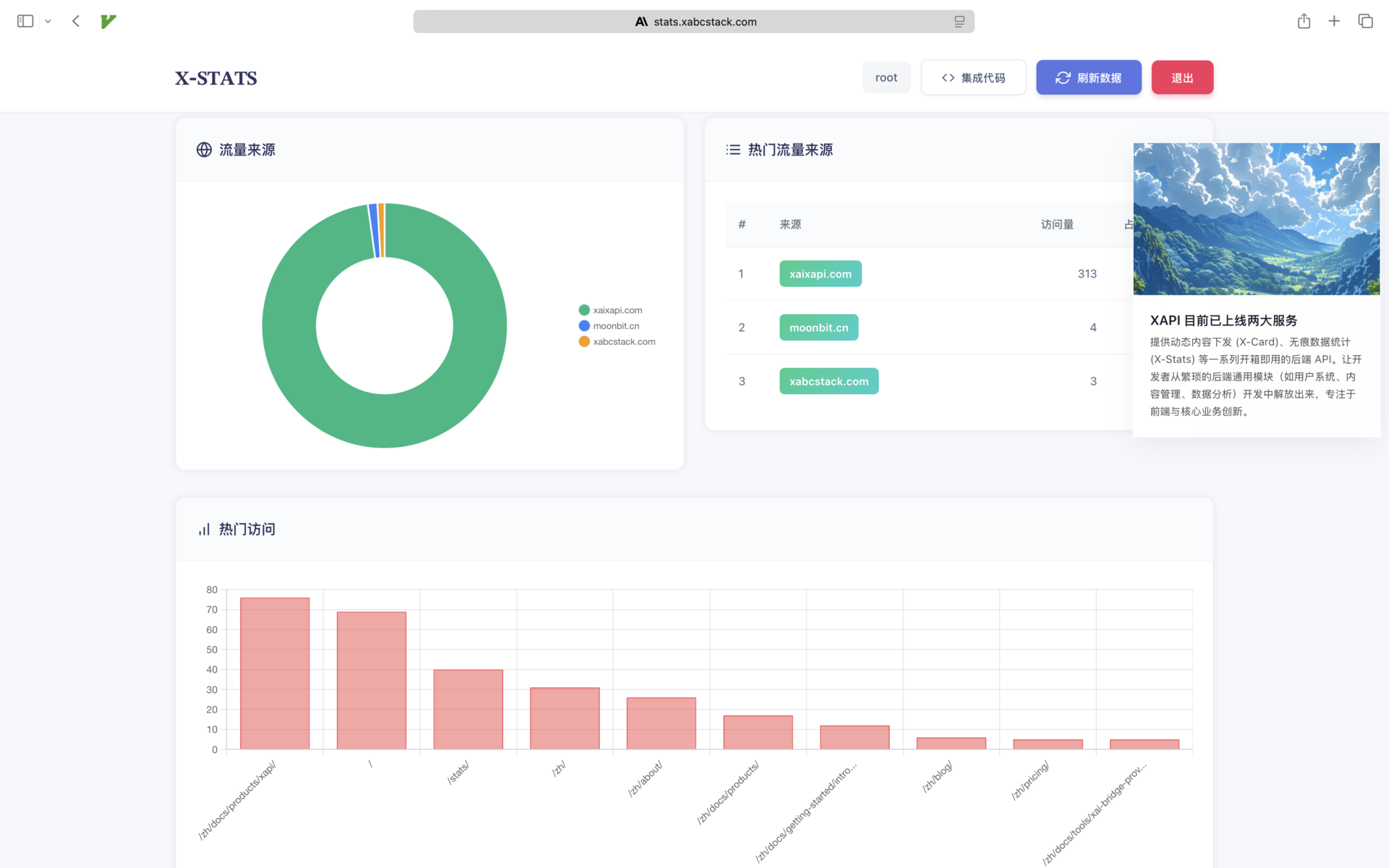
2. X-STATS URL 统计服务

X-STATS 是一个简单、无 Cookie 的访问统计服务,用于轻量级地追踪页面或链接的访问数据,对访客隐私友好,当前页面下方的数据统计即由 X-STATS 提供支持。
- 核心能力:
- 访问追踪:一行代码即可追踪任何 URL 的访问次数 (PV)。
- 来源分析:自动解析并统计访问来源域名 (Referer)。
- 数据看板:提供热门 URL 和热门来源排行榜,快速了解流量分布。
- 数据概览:提供用户维度的总访问量、总来源数等聚合数据。
API 快速上手
注册成功后,您会获得两种密钥:
- API 密钥 (sk-...): 用于执行创建、修改、删除等需要安全认证的操作。
- 公共密钥 (pk-...): 用于执行数据追踪、公开数据查询等可以暴露在前端的操作。
示例 1: 创建一张公告卡片 (使用 API 密钥)
使用您的 sk- 密钥创建一个有效期为 7 天的公告卡片。
export XAPI-KEY="你的 XAPI-KEY" # sk- 开头的密钥
curl -X POST https://api.xabcstack.com/x-card \
-H "Content-Type: application/json" \
-H "Authorization: Bearer $XAPI-KEY" \
-d '{
"title": "🎉 新功能上线!",
"content": "我们的 URL 统计服务现已全面开放,快来体验吧!",
"link": "https://stats.xabcstack.com",
"priority": 10,
"days": 7
}'
示例 2: 在前端获取并展示卡片 (使用公共密钥)
在您的网站或 App 中,使用 pk- 公钥获取所有有效的卡片并展示。
export XAPI_PUBLIC_KEY="你的-公共-密钥" # pk- 开头的公钥
curl -X GET "https://api.xabcstack.com/x-card/${XAPI_PUBLIC_KEY}"
示例 3: 在前端追踪一次页面访问 (使用公共密钥)
将此请求嵌入在您的网站前端代码中,即可追踪页面访问。
export XAPI_PUBLIC_KEY="你的-公共-密钥" # pk- 开头的公钥
curl -X POST "https://api.xabcstack.com/x-urls/${XAPI_PUBLIC_KEY}/track" \
-H "Content-Type: application/json" \
-H "Referer: https://www.google.com/" \
-d '{
"url": "https://yoursite.com/pricing"
}'
示例 4: 获取统计数据概览 (使用公共密钥)
获取您的账户下所有 URL 的统计概览,包括总访问量、热门 URL Top 10 等。
export XAPI_PUBLIC_KEY="你的-公共-密钥" # pk- 开头的公钥
curl -X GET "https://api.xabcstack.com/x-urls/${XAPI_PUBLIC_KEY}/overview?limit=10"
文章来源:w2solo




